方案出臺
近日,生態環境部會同有關部門和相關省(市)政府聯合印發《長三角地區2019-2020年秋冬季大氣污染綜合治理攻堅行動方案》和《汾渭平原2019-2020年秋冬季大氣污染綜合治理攻堅行動方案》(以下簡稱《方案》)。

▲長三角地區《方案》印發實施通知

▲汾渭平原《方案》印發實施通知
《方案》聚焦影響秋冬季區域環境空氣質量的主要矛盾和關鍵問題,根據不同地區的大氣污染特征提出相應攻堅措施。

▲《煤炭清潔高效利用行動計劃(2015-2020年)》
在煤炭大省,推動產業結構調整,提高清潔化利用水平漸成污染攻堅戰的重要手段。從此前國家能源局發布的《煤炭清潔高效利用行動計劃(2015-2020年)》中可以看出,高效環保清潔煤粉成為國家推廣的重點節能技術項目。
1. 環境壓力
傳統的工業鍋爐使用塊煤作為燃料,煙塵及污染性氣體排放量較大,而使用煤粉作為燃料,煙塵≤30mg/m3,二氧化硫≤100mg/m3 ,氮氧化物≤200mg/m3,低于國家排放標準,滿足環保要求。
2. 成本考量
傳統燃煤鍋爐改造為煤粉鍋爐后,煤粉燃盡率高于98%,鍋爐運行熱效率高于90%,比傳統鍋爐節能30%以上,綜合運營成本降幅可達20-30%;與天然氣鍋爐相比,煤粉鍋爐單位熱值的燃料采購成本僅為天然氣鍋爐的三分之一左右。
前列裝備選擇
煤粉制備是非常重要的環節,它對成品質量、生產效率都有著重要影響。因此,磨粉機選擇尤其重要。

▲LM立式磨粉機
LM立式磨粉機是一種集破碎、干燥、粉磨、分級、輸送于一體的磨粉行業理想設備。同時具有工藝流程集中、占地面積小、投資少、高效、節能、環保等多項特點。

▲MTW歐版磨粉機
MTW歐版磨粉機擁有獨特氣密封裝置,有效防止“跑粗粉”,成品質量可控;配備專業除塵器,除塵效率高,排放濃度低,更有利于達到環保要求。
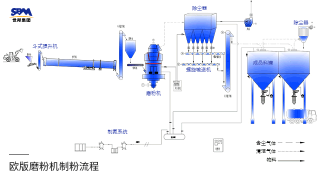
No.2工藝流程

▲工藝流程圖
原煤在儲煤場預均化后,通過輸送系統進入立磨或歐版磨,經歷烘干、粉磨、分級后,成品煤粉由密相氣體作加持輸出至成品煤粉倉。
前列山東年產100萬噸清潔煤粉示范線

使用設備:4臺MTW215歐版磨粉機 、配套給料、制粉、除塵、集粉、輸送、儲存、氮氣保護裝置等
加工物料:煤
進料粒度:<50mm
成品粒度:200目 通篩80%
No.2甘肅年產30萬噸清潔煤粉生產線

使用設備:1臺LM220立式磨粉機 、配套除塵、風機、氮氣保護、滅火、智能中控裝置等
加工物料:煤
進料粒度:≤40mm
成品粒度:200目 (0.074mm), D80
結語
轉變煤炭生產方式,提高使用率,發展清潔高效煤粉,或成為大氣污染治理的又一助力項。世邦集團致力打造環保、清潔、高效的煤粉設備,愿攜手各方,助力磨粉行業走向綠色環保生產的新時代!
——END——